21
2023-03
太阳能和燃气热水器组合一起共同供热水,全自动智能控制,何时选恒尔暖无线智能切换器,何时用自控中心?
来源:香港公开免费资料大全 浏览次数:14999 日期:2023/3/21 16:39:08
太阳能是清洁能源,很多开发商都给开发的房屋配置了太阳能,但连阴天或冬天阳光不好时,水温可能不够,很多家庭又安装一台燃气热水器,用太阳能和燃气热水器组合一起共同供热水。如果手动切换2台热水器,十分麻烦,如何智能控制它们呢?
分为两种情况来看,一种是已装修好的房子无法改造热水管道,另一种是毛坯房,可以自由改造管道。下面分别介绍。
已装修房屋,太阳能和燃气热水器如何智能控制?
已经装修好的房屋,而且热水管道无法改造的,精装房就属于这一类。这类房子,同时安装太阳能和燃气热水器要做到智能控制,要看太阳能和燃气热水器的热水管道是如何设计的,是串联的还是并联的,两种用到的设备不同,下面分别介绍。
如何判断太阳能和燃气热水器是并联的还是串联的呢?
一个简单的判断方法就是看用热水时是否要同时开启2台热水器的水阀,如果必须同时开启,就是串联的;如果用热水时,只需要开启一台热水器,另一台热水器可以关闭水阀的,就是并联设计。
太阳能和燃气热水器串联情况下,如何智能控制?
这种太阳能和燃气热水器串联的设计,实际上不多。这种设计的,如果太阳能热水器的出水管是先到燃气热水器处,之前没有用水点的,可以通过安装“恒尔暖自控中心”达到智能控制。详细了解,请点击本蓝色字链接安装也十分简单,只要在燃气热水器的进出水口和墙面预留的冷热水口之间,串接上“恒尔暖自控中心”,就能实现智能控制了。当太阳能的出水温度够时,热水就直接到用水点,当水温不够时,会自动经过燃气热水器二次加热后再到用水点,只要设置好自控中心的水温,就能全自动控制,无需手动切换2台热水器的阀门。
(图1、恒尔暖自控中心安装图)
太阳能和燃气热水器并联情况下,如何智能控制?
太阳能和燃气热水器并联设计的情况比较普遍,一般的精装房开发商都是这样设计的。这种并联设计,通过安装“恒尔暖并联智能切换器”详细了解,请点击该链接,可以达到2台热水器的全自动切换。该智能切换器是香港公开免费资料大全发明的,专门用于2台热水器并联智能控制的。它由常用热水器处模块和备用热水器处模块组成,二者之间无线配合。在家里同时安装了太阳能和燃气热水器时,太阳能为常用热水器,平时用的都是太阳能的出水,燃气热水器为备用热水器,只有在太阳能水温不够时,才开启燃气热水器,并自动关闭太阳能热水器。
(图2、恒尔暖智能切换器)
只要设置好太阳能热水器处的智能控制器的水温,当太阳能的热水温度能达到这个设定温度时,只开启太阳能热水器的水阀,自动关闭燃气热水器处模块的水阀,只用太阳能的出水,如下图:
(图3、恒尔暖智能切换器在太阳能水温够时工作系统图)
当太阳能水箱的水温低于设定温度2°C时,智能控制器会自动关闭太阳能水箱的水阀,同时发送无线联动信号给燃气热水器处模块控制开关,迅速自动打开燃气热水器的水阀,这时只用燃气热水器进行加热热水,如下图:
(图4、恒尔暖智能切换器在太阳能水温不够时工作状态系统图)
恒尔暖热水器智能切换器还具有周编程定时功能,可以每天设置6个时间段,每个时段可以设置不同的水温,比如早上和中午只用热水洗手洗菜,设置成30°C就可以,晚上洗澡设置成40°C,上午和下午家里没有人时,设置8°C,节能、方便和舒适。
恒尔暖智能切换器安装也较为简单,将常用热水器处模块和备用热水器处模块,分别安装在太阳能热水器和燃气热水器边上。把太阳能水箱的出水口的接管拆卸下来,将常用热水器处模块的测温三通和电动二通阀组装在一起,然后将测温三通安装在出水口上,温度传感器插入水箱内,再将接管接在二通阀的另一端口,将智能控制器盒子安装在水箱边上,将三角插头插入三孔电源插座;然后将燃气热水器冷水入口处的接管拆卸下来,将备用热水器处模块的电动二通阀安装上,然后再将接管接在二通阀的另一端,将遥控开关直接粘贴或固定在燃气热水器边上或墙面上,将三脚插头插入插座,就可以了。
毛坯房装修,太阳能和燃气热水器系统管道如何设计,如何智能控制?
毛坯房装修,由于可以随意改造热水管道,就用“恒尔暖自控中心”来实现太阳能和燃气热水器的智能控制。
那种精装房,如果太阳能的出水管可以直接通到燃气热水器处,而且在这之前没有用水点,也可以利用“恒尔暖自控中心”实现太阳能和燃气热水器的智能控制。
恒尔暖自控中心的工作原理
恒尔暖自控中心,是合肥恒暖暖通设备有限公司发明的2台热水器配合供热水的智能控制装置。根据设定水温与实际水温的对比,自动控制太阳能的出水是否流经燃气热水器。在太阳能热水器的出水温度能够达到设定温度时,会直接流向用水点,热水不经过燃气热水器,当太阳能出水达不到设定温度时,热水会流经燃气热水器进行二次加热后,再流向用水点。
(图5、恒尔暖自控中心工作原理图)
太阳能和燃气热水器组合利用恒尔暖自控中心智能控制,不做热水循环时的管道设计
太阳能热水器分为承压水太阳能和非承压式太阳能两种。集热器和水箱分开的就是承压式太阳能,那种集热器安装在高层建筑窗户外的都是承压式的;那种放在屋顶上集热器和水箱一体而且只有一根管子上下水的都是非承压式的。热水系统管道设计分别见下面两张图。
(图6、承压式太阳能+燃气热水器+恒尔暖自控中心不做热水循环系统图)
从上图可以看出,承压式太阳能的出水口与恒尔暖自控中心右下口之间直接连接,中间不要有用水点,自控中心左下口与热水主管连接,自控右上口与燃气热水器冷水入口连接,自控中心左上口与燃气热水器热水出口连接。
(图7、非承压式太阳能+燃气热水器+恒尔暖自控中心不做热水循环系统图)
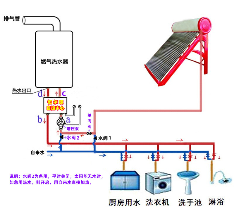
从上图可以看出,自控中心的四个口的连接和承压式太阳能的方式基本相同,不同的地方有以下几点:1、如果太阳能距离燃气热水器的落差较小,燃气热水器启动不了,可以在太阳能的下水管和自控中心右下水口之间安装一台全自动增压泵,安装了增压泵用热水时水压较大,洗浴也更舒适;2、可以在自控中心右下水口处利用三通与自来水连接,预留一个自来水备用水口,平时水阀关闭,如果太阳能没有水了,紧急要用热水,打开这个水阀,用自来水直接加热;3、在预留自来水入水口的前提下,要在太阳能的下水管上安装一只单向阀,避免单独使用自来水加热时,自来水流向太阳能。
太阳能+燃气热水器+恒尔暖自控中心+循环泵+智能控制器,做热水循环时的管道设计
太阳能和燃气热水器组合一起供热水,用恒尔暖自控中心,不仅可以实现智能控制,如果再加上循环泵及其智能控制器,将家里的热水管道做成一个闭环,还可以实现每个水龙头即开即有热水,不用等待,也不会浪费冷水。根据太阳能是承压式还是非承压式,热水循环系统的设计也不同,下面分别介绍。
承压式太阳能和燃气热水器及恒尔暖自控中心组合热水循环系统的设计
(图8、承压式太阳能+燃气热水器+恒尔暖自控中心+循环泵热水循环系统图)
从上面的设计图可以看出,承压式太阳能水箱的出水口接出管道与恒尔暖自控中心右下口相连,中间不要有用水点,自控中心左下口接出热水主管,依次经过厨房、卫生间各个用水点时接出支管,与水龙头相连,到达最后一个用水点后,继续向太阳能水箱处布置,与水箱的自来水入水管道利用三通相连,并在三通和最后一个用水点之间安装上单向阀,防止自来水从热水回水管流到用水点。循环泵、循环泵智能控制器和测温传感器安装在最后一个用水点和水箱的入水口之间。
这样整个热水管道、水箱和自控中心就形成了一个闭环,利用循环泵的动力,在需要热水时,让热水主管道内始终保持热水,一开水龙头,就有热水了。
循环泵可以配置智能控制器,实现定时定温开关机,舒适、节能又方便。
非承压式太阳能和燃气热水器组合并配套恒尔暖自控中心合循环泵热水循环系统的设计
由于非承压式太阳能的水箱不能同时进自来水和出热水,因此不能直接用其水箱作为热水循环的水箱。要做热水循环系统,理想的方案是另外配置一台储能保温水箱作为热水循环的中心,系统设计图如下:
(图9、非承压式太阳能+燃气热水器+恒尔暖自控中心+水箱+循环泵热水循环系统图)
非承压式太阳能下水管与储能保温水箱的入水口连接,并在该处安装一只单向阀,之前不要有用水点,水箱的出水与自控中心右下水口连接,中间不要有用水点,自控中心左下口接出热水主管,依次经过各个用水点接出支管与水龙头相连,直到最后一个用水点,热水主管继续向前布置,与储能保温水箱的回水口相连,也在回水口处安装一只单向阀。作为热水循环动力的热水循环泵可以安装在水箱的回水口,也可以安装在水箱的出水口,智能控制器安装在循环泵不远处,测量回水温度的测温传感器安装在回水口处。在自控中心右下水口处或自控中心右上口与燃气热水器入水口之间可以预留一个备用自来水口,水阀平时关闭。如果太阳能距离储能保温水箱的落差较小,可以在太阳能下水管上安装一个增压泵,确保太阳能的出水可以进入水箱。
这样就可以利用储能保温水箱作为热水循环的中心,太阳能的下水先存在该水箱中,水箱的出水先经过自控中心检测,如果水温够,就直接流向用水点,如果水温不够,会自动经过燃气热水器二次加热,然后再到用水点。所以只要水箱内热水温度高于自控中心设置温度,燃气热水器就不会启动,减少燃气热水器启停次数,也降低耗气量。
总结:
太阳能和燃气热水器组合一起供热水,要实现智能控制,毛坯房、可以改造热水管道装修好的房子和太阳能和燃气热水器串联设计管道的,可以通过安装恒尔暖自控中心,来实现全自动控制;已装修好的房子、管道无法改造而且太阳能和燃气热水器是并联设计的,可以通过安装恒尔暖智能切换器来实现智能控制。
恒尔暖自控中心和恒尔暖智能切换器的区别是:安装恒尔暖自控中心,在太阳能水温不够时,会自动经过燃气热水器二次加热,再到用水点;而安装恒尔暖智能切换器,是在太阳能水温不够时,自动关闭太阳能的出水,自动打开燃气热水器的进水,利用自来水直接加热,不是用太阳能的出水进行二次加热。可以看出,利用恒尔暖自控中心更加节能,是首选,只有在无法安装自控中心的情况下,才安装智能切换器。





皖公网安备 34010402701461号